My Own Trading Dashboard (or, Moon Of The Day)
If like me you're a little obsessed with your cryptocurrencies assets, you might be reloading well known websites to get the latest prices. Nevertheless, without paying a fee, none of those websites is able to be customized only to show real time progression of your chosen coins.
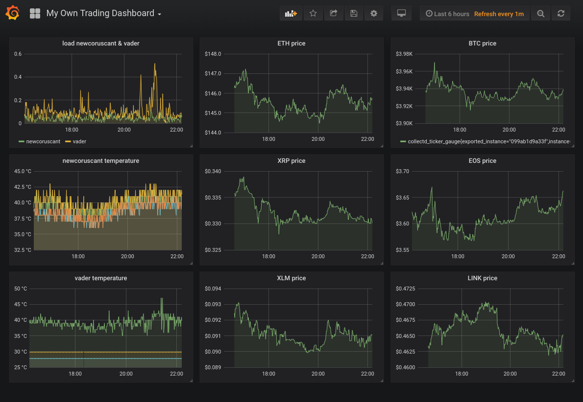
So I came out with a self-hosting, docker
-based solution that permits to add pretty much any cryptocurrency to a custom dashboard; as it is based on grafana, it can also graph many more data sources such as AWS CloudWatch or Google Stackdriver.

motd (it's the codename of the project) couples docker
images using docker-compose
in order to provide a flexible and reproductible environment. Technologies used include:
- collectd along with collectd-ticker, a collectd plugin I wrote to retrieve cryptocurrencies values on various exchanges
- collectd-exporter, a prometheus / collectd gateway
- prometheus, a popular time-series database
- grafana to visualize the results
Being based on docker
, the dashboard can be run on various operating systems like Linux
, OSX
and even Windows
.
Its usage is fully documented in its gitlab page, feel free to fork and / or contribute!
Hello @imil! This is a friendly reminder that you have 3000 Partiko Points unclaimed in your Partiko account!
Partiko is a fast and beautiful mobile app for Steem, and it’s the most popular Steem mobile app out there! Download Partiko using the link below and login using SteemConnect to claim your 3000 Partiko points! You can easily convert them into Steem token!
https://partiko.app/referral/partiko
Congratulations @imil! You received a personal award!
You can view your badges on your Steem Board and compare to others on the Steem Ranking
Do not miss the last post from @steemitboard:
Vote for @Steemitboard as a witness to get one more award and increased upvotes!